楼房供水系统

高层建筑给水系统建筑生活给水系统供水方式详解
图片尺寸1196x886
办公楼房生活小区供水泵系统选型方案
图片尺寸732x424
特点: 根据不同用途所需的不同水质,设置独立的给水系统的建筑供水 ..
图片尺寸639x602
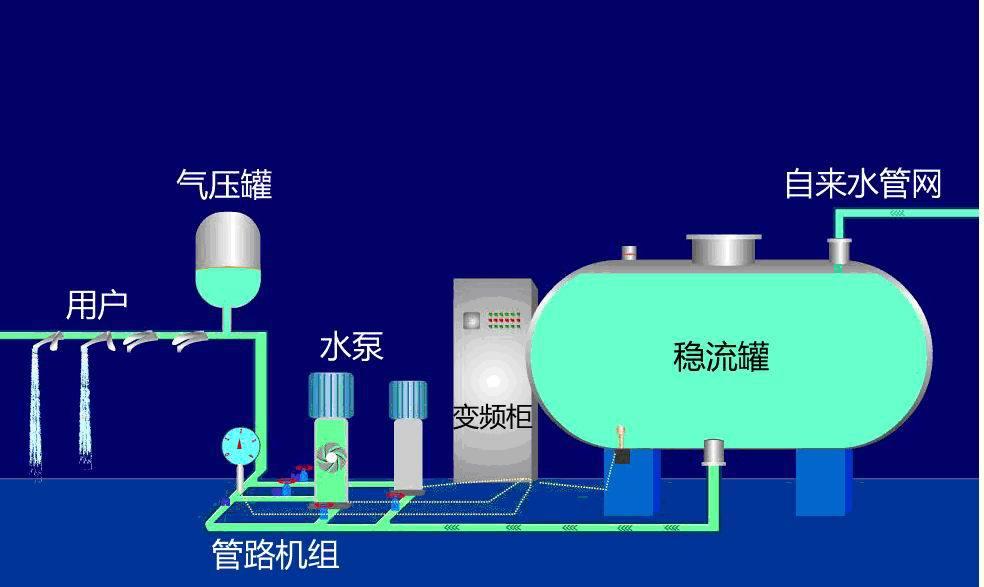
小区变频恒压供水设备系统参数如何选取?
图片尺寸820x510
房地产新闻 给水方式是指建筑内部给水系统的给水方案.
图片尺寸666x564
恶心死了住楼房的注意了不曝光咱还真不知道
图片尺寸425x637
二次供水
图片尺寸984x587
住宅的两种供水方式
图片尺寸490x577
社区办公楼高层楼房供水消防泵稳压给水设备 消防供水系统站
图片尺寸750x750
1553061692931861.jpeg
图片尺寸828x373
6000户居民喝上自来水啦!
图片尺寸800x507
水能直接喝吗_中赢供水-小区高层楼房,工业厂房,医院学校,酒店宾馆等
图片尺寸865x640
变频恒压供水系统频繁跳闸该如何处理?
图片尺寸800x525
集中式分质供水系统05th
图片尺寸1980x1485
基于plc控制的智能恒压供水系统毕业设计
图片尺寸992x622
全变频恒压供水控制器
图片尺寸750x521
供应生活变频给水设备 小区高层办公楼供水设备
图片尺寸1000x844
市政自来水(供水)生产调度系统
图片尺寸781x468
住宅区恒压供水示意图
图片尺寸646x666
小区,学校,工程,酒店等生活用水净化工程承包,设备出售图片_4
图片尺寸1511x944