饮水机cad

研发饮水机结构件设计守则3
图片尺寸408x208
沽源县这家店免费送饮水机了快来领吧
图片尺寸533x431
辛苦装修入住一个月改了三个地方大家别犯错
图片尺寸640x462
北京某直饮水机房全套图纸(cad)
图片尺寸760x582
研发饮水机结构件设计守则3
图片尺寸434x372
科技频道-手机搜狐
图片尺寸451x352
研发饮水机结构件设计守则3
图片尺寸394x214
研发饮水机结构件设计守则3
图片尺寸290x260
3c认证系列篇丨饮水机的3c认证
图片尺寸450x300
海量家装cad图库模块免费送赶快来下载吧
图片尺寸750x471
最后把饮水机拖动到这里,就完成啦
图片尺寸720x387
热水器,洗碗机等)通过过滤后的水质更洁净,不但有利益于我们的饮水
图片尺寸1080x494
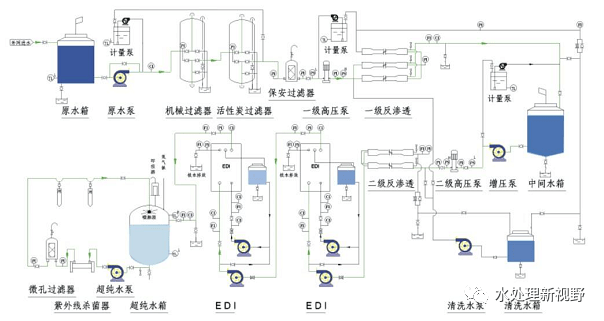
6,厂房面积小;5,运行费用低;4,不需化学再生;3,不会因再生而停机;2
图片尺寸604x321
圈内掌握cad绘图技巧七天的工作量一天完成
图片尺寸640x392
大红大绿80㎡,竟然搭出最高级的北欧风!
图片尺寸650x468
立式智能饮水机家用下置水桶冷热多功能全自动桶装水茶吧机饮水机烧
图片尺寸790x1025
需指出的是,桶装水一旦装到饮水机上,空气中的细菌就随空气进入密封的
图片尺寸640x416
体育类场地设计常用cad图块
图片尺寸760x539
供应湖南长沙超纯水设备长沙ro超纯水机价格长沙反超纯水处理设备
图片尺寸572x251
图纸| 2mw/4mwh储能系统典型结构cad图(含pcs,ems,集装箱平面图,土建)
图片尺寸934x681