减压蒸发装置原理

减压蒸馏:旋转蒸发也可看作减压蒸馏中的一种,通常实验室自建蒸馏装置
图片尺寸640x252
mvr蒸发器工作原理docx
图片尺寸920x1302
八,减压蒸发也称为减压浓缩或真空蒸发.
图片尺寸655x695
减压蒸发的优点是什么
图片尺寸750x300
薄膜蒸发装置
图片尺寸1080x810
常压低温热泵蒸发器
图片尺寸1402x1127
卧式喷淋降膜蒸发站在麦草浆黑液蒸发中的应用
图片尺寸2008x1276
沉浸式蒸发器的结构工作原理
图片尺寸716x510
1. 可回收闪蒸汽的减温减压系统
图片尺寸836x511
多种蒸发器的工作原理图,你知道的有哪些?
图片尺寸1080x864
三效降膜蒸发器
图片尺寸889x485
蒸发器从室外空气吸热,加热低沸点氟介质并使其汽化,氟介质蒸汽由
图片尺寸392x399
mvr蒸发器工作原理
图片尺寸600x503
cn201051058y_多通道减压震荡蒸发仪失效
图片尺寸1683x1177
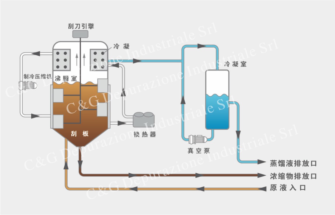
原理描述: c&g v-nt rs系列低温真空蒸发器是垂直开发的,下部有一个
图片尺寸1150x738
石家庄英之杰 mvr蒸发器 价格公道诚信服务
图片尺寸888x925
减压蒸馏
图片尺寸565x283
mvr蒸发器机构原理及特点(图文并茂)
图片尺寸436x615
全面了解mvr蒸发器原理处理工艺及应用
图片尺寸491x488
蒸汽减温减压节能 - 酒店实践 - 酒店工程管理 杨钢实践
图片尺寸479x261