反应堆 蓝图

核反应堆
图片尺寸1080x1236
20亿年前的核反应堆,能否证明,在人类之前地球上已存在过文明?
图片尺寸1024x724
反应堆冷态启动
图片尺寸550x509
有没有人会弄钢铁侠反应堆啊,帮手 弄一个行不行啊,价钱方面可以慢慢
图片尺寸1200x896
世界各国核电站/反应堆结构剖面图解! - 抖音
图片尺寸1920x1396
反应堆(反应堆设计图)
图片尺寸928x842
钢铁侠反应堆solidworks三维模型
图片尺寸775x691
"禁止入内"切尔诺贝利核电站(第一部分)一般技术信息_机组_反应堆
图片尺寸943x498
核电厂-核反应堆建筑师蓝图-孤立
图片尺寸1200x895
核反应堆系统技术方案
图片尺寸676x1000
回顾:洛马开发的微型核聚反应堆,可使战机无限续航,到底靠不靠谱?
图片尺寸1280x892
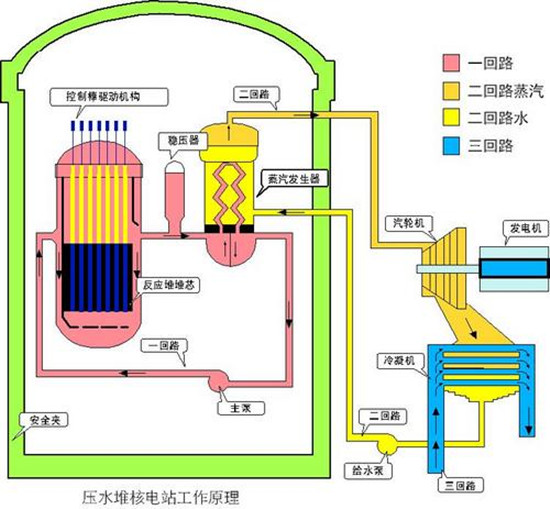
核岛由核反应堆厂房和核辅助厂房构成,其中核反应堆厂房的安全壳是核
图片尺寸660x326
4冲击反应堆 2温差发电蓝图分享【像素工厂】
图片尺寸1728x1080
复联4 mk50 钢铁侠版 反应炉 方舟反应堆 可佩戴 胸灯 盒装手办
图片尺寸1920x1920
串联5钍反发电蓝图分享【像素工厂】
图片尺寸1728x1080
玲珑_反应堆_技术
图片尺寸550x453
治愈蓝光核融合反应堆
图片尺寸1080x1439
英国将高温气冷堆作为下一代核反应堆技术发展方向
图片尺寸700x350
照着这些蓝图可以做出钢铁侠么
图片尺寸1024x768
cn107251153a_核反应堆堆芯熔融物的冷却和封闭系统在审
图片尺寸1909x2027