吊车支腿原理图

汽车起重机支腿结构液压支腿的几种形式介绍
图片尺寸514x425
支腿液压原理图
图片尺寸483x498
起重机支腿伸出长度测量装置及方法和起重机与流程
图片尺寸989x803
汽车起重机支腿跨距
图片尺寸960x720
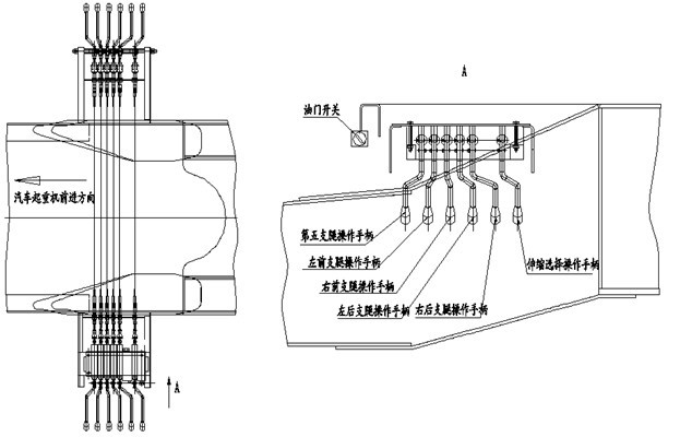
汽车起重机液压系统
图片尺寸1620x1215
科普汽车起重机如何正确打开支腿
图片尺寸508x380
液压汽车起重机支腿回路原理分析与故障诊断
图片尺寸532x425
300吨汽车吊支腿下地基承载力计算 考虑到300吨吊车吊装时的实际工况
图片尺寸602x554
如何计算汽车吊支腿反力
图片尺寸690x882
一种基于手机app的起重机支腿控制系统的制作方法
图片尺寸1000x696
一种汽车起重机活动支腿调整机构的制作方法
图片尺寸1000x857
cn201292227y_汽车起重机的前摆动支腿及有该前摆动支腿的汽车起重机
图片尺寸1725x1004
土木工程施工讲义(邵阳学院房屋建筑方向_杨宗耀)第18
图片尺寸1170x810
cn203513142u_汽车起重机及其支腿控制系统有效
图片尺寸1000x744
如图是吊车起吊货物的结构示意图伸缩撑杆为圆弧状工作时它对吊臂的
图片尺寸630x359
吊车师傅们,其实打腿学问非常大,你都知道吗?|支腿|起重机
图片尺寸623x400
汽车起重机支腿最大载荷简易计算公式
图片尺寸513x665
汽车起重机支腿缸异响怎么办?
图片尺寸556x647
qy10汽车起重机总体及支腿机构设计含cad图纸说明书
图片尺寸841x594
双梁门式起重机的柔性支腿的制作方法
图片尺寸831x1000