大数据预测

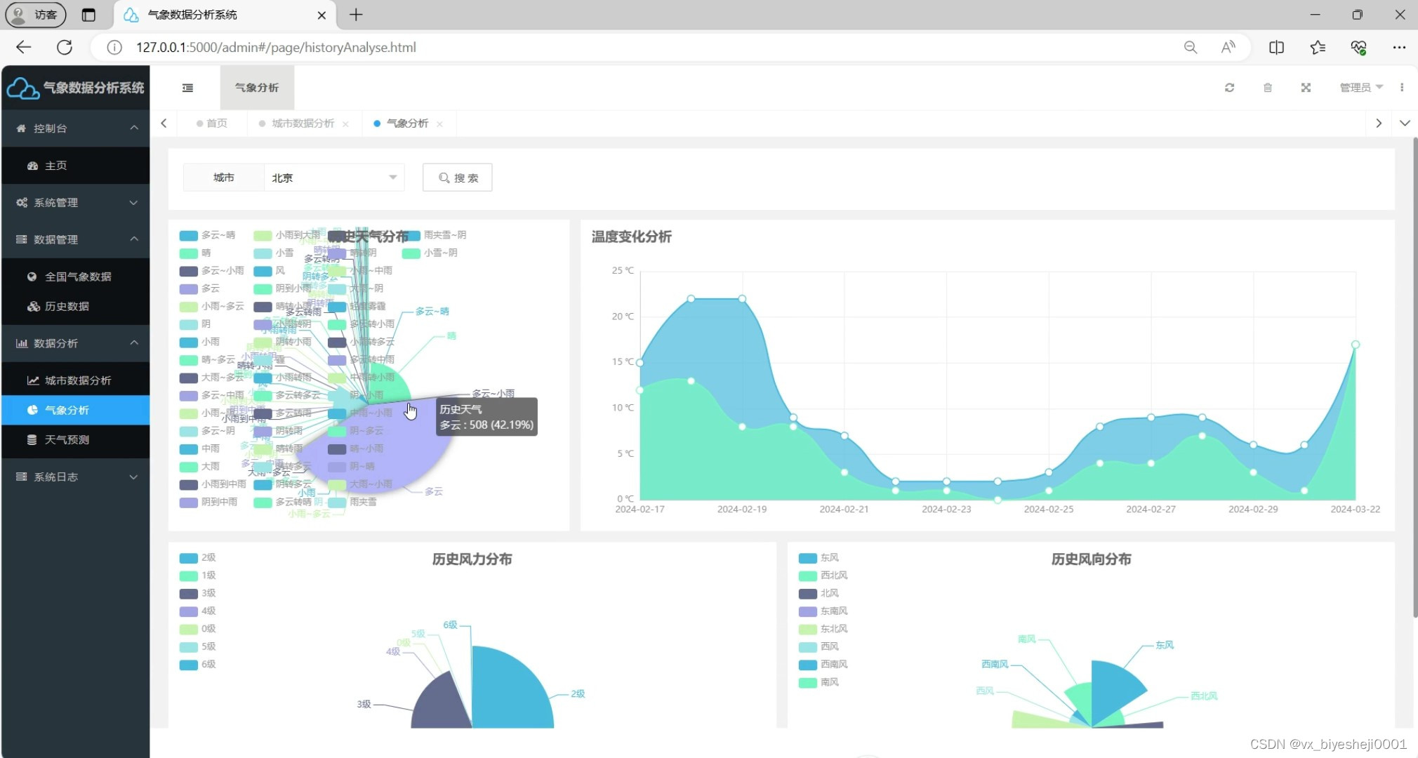
python天气预报系统 天气预测 机器学习 气象数据 爬虫 预测算法
图片尺寸2020x1080
计算机毕业设计吊炸天python spark微博舆情预警分析 舆情监测预测
图片尺寸2442x1600
计算机毕业设计逆天版python spark智慧城市交通大数据 交通流量预测
图片尺寸1920x1080
大数据毕业设计flink hadoop hive地铁客流量可视化 地铁客流量预测
图片尺寸1865x943
大数据预测
图片尺寸1200x1666
《大数据应用场景-大数据预测》.ppt
图片尺寸1620x910
新冠疫情中,我们用大数据感知现在,预测未来
图片尺寸2000x1170![大数据预测:告诉你谁会点击,购买,死去或撒谎(修订版)[美]罗希特巴尔](https://i.ecywang.com/upload/0/t14.baidu.com/it/u=3065171159,1648181906&fm=224&app=112&f=JPEG?w=500&h=500)
大数据预测:告诉你谁会点击,购买,死去或撒谎(修订版)[美]罗希特巴尔
图片尺寸800x800
数言digitale想用大数据为酒店做预测分析
图片尺寸800x450
大数据技术在预测性营销上实践的3个问题
图片尺寸586x330
根据弗若斯特沙利文的测算,全球大数据市场规模由2016
图片尺寸608x327
2022大数据行业产业规模预测和应用结构分布
图片尺寸1080x810
大数据预测地震大数据预测地震网站
图片尺寸533x300
恒华龙信售电量大数据智能预测系统小智一号成功发布
图片尺寸552x307
2023学年完整公开课版大数据预测_第5页
图片尺寸2000x1125
大数据分析的使用者有大数据分析专家,同时还有普通
图片尺寸600x400
python天气预报系统 天气预测 机器学习 气象数据 爬虫 预测算法
图片尺寸2020x1080
0阶段狭义的大数据往往是指使用预测分析,用户行为分析或某些其他从大
图片尺寸2560x1707
复产动力强劲数字化转型大数据预测两会后中国经济新风口
图片尺寸658x370
预测大数据技术发展趋势
图片尺寸503x396