小区二次供水系统图

二次供水系统
图片尺寸2338x1700
老小区大多是采取高位水箱的二次供水,也就是先接市政自来水到低位蓄
图片尺寸1080x764
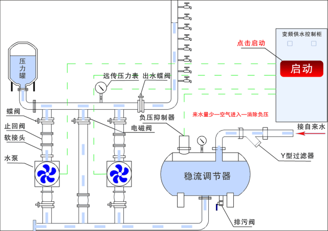
二次供水设备主要是由气压罐,水泵和控制系统等构件构成的.
图片尺寸700x491
二次加压供水系统 二次供水设备价格 厂家直销-不锈钢水箱供水设备 恒
图片尺寸800x535
二次供水结构示意图二次供水设备由气压罐,水泵及电控系统三部分组成
图片尺寸500x271
你家住几层高层二次供水家庭必须了解的真相
图片尺寸814x427
二次供水之变频恒压供水设备
图片尺寸500x253
电磁流量计在厦门码头二次供水自控系统设计中的应用
图片尺寸677x324
一般来说,7层以上(含7层)是属于二次供水.
图片尺寸565x417
节能环保是高层二次供水设备厂家未来发展的重心
图片尺寸865x640
叠压式无负压变频供水成套设备泵组小区高层二次加压给水系统
图片尺寸750x555
聚能型二次供水系统
图片尺寸500x412
无负压二次供水设备
图片尺寸500x290
给水系统示意图
图片尺寸1080x810
污水提升器设备,二次供水设备生产厂家!
图片尺寸1121x624
居民集体饮用自来水二次供水中毒下一个是你吗莫把饮水健康当儿戏
图片尺寸575x407
b8二次供水监控系统-中山市同创科技发展有限公司_自来水公司收费系统
图片尺寸1942x959
一种建筑二次供水数据采集系统的制作方法
图片尺寸1000x894
什么是二次供水(二次供水安全隐患又有哪些)
图片尺寸885x489
0m通过泵站和水池水箱的改造,更换老化锈蚀的管网,加大二次供水系统的
图片尺寸641x453