指标监控

easycvr视频融合云平台在机场安防智能检测建设中的应用_监控_进行
图片尺寸1927x868
loki的监控指标远比我想象得细
图片尺寸3354x1874
企业实践分布式系统可观测性之应用业务指标监控
图片尺寸1080x521
prometheus:监控与告警:11:使用cadvisor监控容器指标_知行合一 止于
图片尺寸2846x1492
ticdc重要监控指标详解
图片尺寸3700x1770
动态监控自适应,瓶颈,绿波,区域控制运行情况,并通过多样化指标进行
图片尺寸1080x533
广东移动 - 指标监控(ipad)
图片尺寸1800x2964![可视化低代码平台扫描[01]:阿里云datav](https://i.ecywang.com/upload/1/img1.baidu.com/it/u=448363163,1527598497&fm=253&fmt=auto&app=120&f=JPEG?w=895&h=500)
可视化低代码平台扫描[01]:阿里云datav
图片尺寸1680x939
打神鞭〗副图指标 跟随主力抄底逃顶监控指标 自用非常好用 通达
图片尺寸1038x615
7.pd的常用监控指标
图片尺寸1309x579
系统指标监控-智慧电子(smart elec.
图片尺寸1402x794
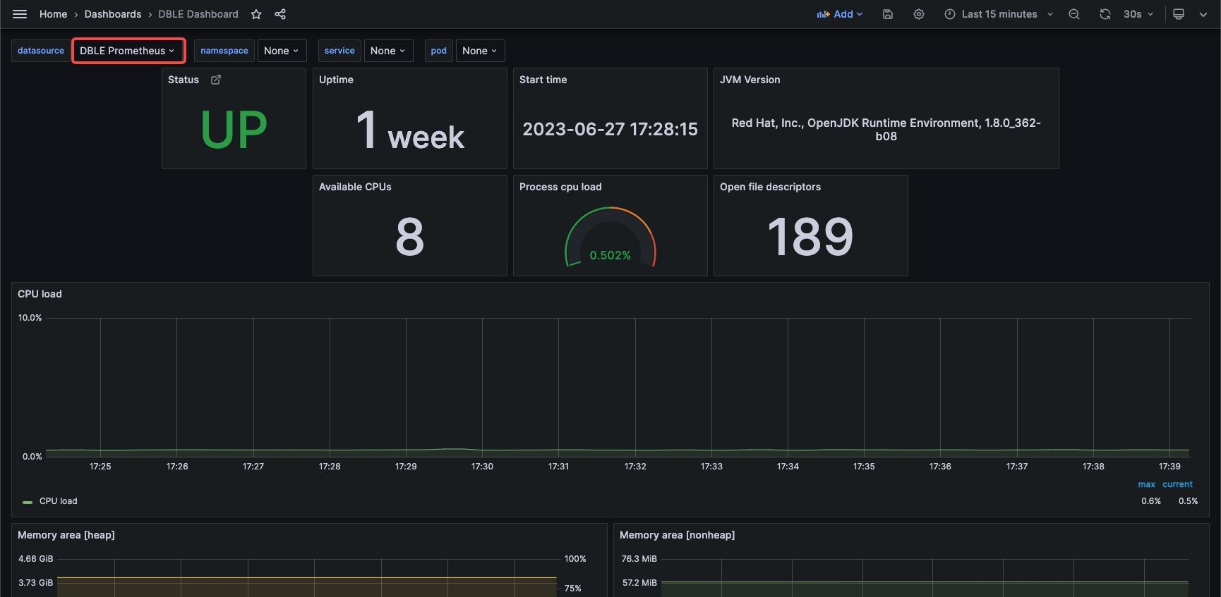
分布式如何搭建dble的jvm指标监控系统
图片尺寸1730x847
资金量资金强弱趋势监控指标-通达信资金量监控指标下载
图片尺寸940x577
知新| 科技结算中心运维监控管理初见成效
图片尺寸1280x960
大智慧分时监控指标升级版
图片尺寸1276x666
腾讯mini项目-【指标监控服务重构】2023-07-17-csdn博客
图片尺寸794x406
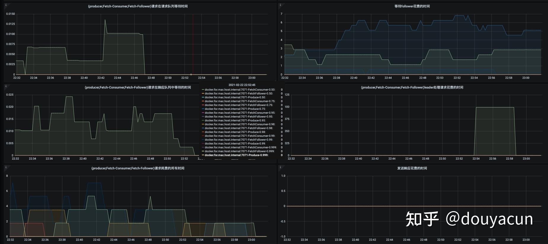
kafkaprometheusjmx监控指标收集
图片尺寸1850x824
布尔台煤矿灾害综合预警监控平台的建设与应用情况如何
图片尺寸640x368
centosdocker搭建远程监控服务器指标
图片尺寸1185x858
ticdc 详细监控指标 | pingcap 文档中心
图片尺寸3678x1190