断路故障

常熟万能式断路器已储能,电动及手动均无法合闸维修cw1-3200a常见故障
图片尺寸1920x1920
低压断路器的选择低压断路器常见故障低压断路器故障处理方法
图片尺寸494x509
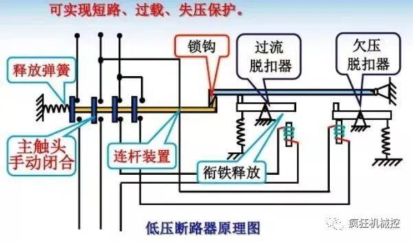
常熟框架断路器维修
图片尺寸650x421
框架断路器发热故障
图片尺寸1280x2267
断路器故障处理.
图片尺寸1080x810
漏电故障断路器afdd 空气开关故障电弧断路器 故障电弧保护器
图片尺寸800x800
10千伏断路器故障图片
图片尺寸2048x1536
高压断路器机械故障诊断与定位的新思路:kpca-softmax诊断方法
图片尺寸640x480
【请教】一柴油发电机输出断路器跳闸故障原因?——已解决
图片尺寸2288x1712
然而,由于种种原因,电缆可能会出现各种故障,如断路,短路,绝缘损坏等
图片尺寸640x480
电路故障让你头疼不已?abbs3n三相断路器来帮你解围!
图片尺寸1280x1280
真空断路器烧毁故障分析-民熔
图片尺寸893x470
对症下药,电气线路才能更安全_保护_发生故障_时间
图片尺寸975x566
断路器是电路和设备保护的重要元件,可迅速切断故障电流,防止设备受损
图片尺寸1920x1280
报12b104断路故障
图片尺寸600x800
10kv真空断路器故障处理对策正式版
图片尺寸920x1301
大众宝来参考电压断路故障
图片尺寸590x331
一种简易,可控可靠的变电站蓄电池开路故障定位及集中式续流方法
图片尺寸543x706
慢动作镜头揭秘断路器是如何工作的!_设备_故障_电流
图片尺寸601x353
慢动作镜头揭秘断路器是如何工作的!_设备_故障_电流
图片尺寸500x311