核反应堆 设计图

核反应堆
图片尺寸1080x1236
电力知识科普:核能发电_冷却剂_燃料_核反应堆
图片尺寸701x371
20亿年前的核反应堆,能否证明,在人类之前地球上已存在过文明?
图片尺寸1024x724
法国舰艇核反应堆发展简析
图片尺寸661x961
核反应堆系统技术方案
图片尺寸676x1000
核反应堆挂图:图文并茂,教你如何设计一个核反应堆
图片尺寸640x390
核史丨花了43年才建成的反应堆 远不是最糟糕的
图片尺寸910x992
核电站反应堆原理
图片尺寸650x428
反应堆原理图
图片尺寸920x651
反应堆结构与核燃料
图片尺寸1052x1502
核反应堆模型的制作方法
图片尺寸368x443
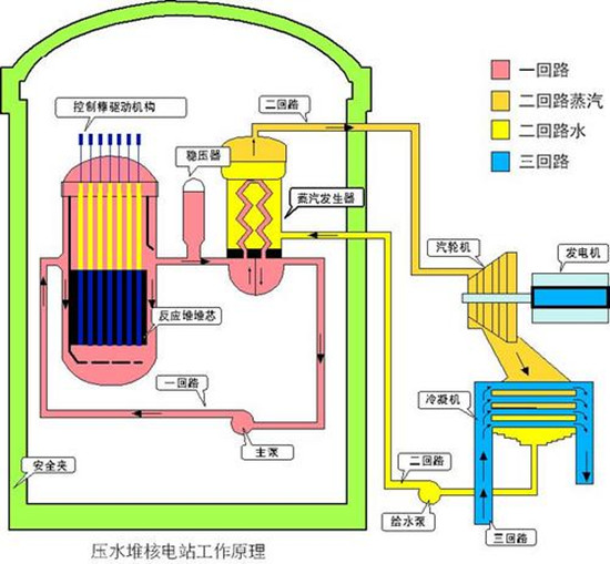
一种西方核潜艇反应堆的示意图
图片尺寸550x363
奥托·哈恩核反应堆
图片尺寸550x509
钢铁侠核反应堆你也能做
图片尺寸600x470
沸水反应堆 结构
图片尺寸1080x810
于海上核动力平台的acp-100舰载核反应堆,该反应堆的设计功率尚未公布
图片尺寸529x654
核电厂的能源是由核反应堆内的核裂变产生热能,通过冷却剂将热能传递
图片尺寸1063x1062
cn1080770a_具有多面体的主屏蔽和可拆卸的容器隔热层的核反应堆失效
图片尺寸1696x1773
世界各国核电站/反应堆结构剖面图解! - 抖音
图片尺寸1920x1396
核反应堆系统的制作方法与工艺
图片尺寸1000x852