水循环发电

排干地中海的海水后会有什么影响科学家回答千万别妄想
图片尺寸640x362
我想要做一个这样的小型利用水循环发电的模型,请大家帮一下忙,出一下
图片尺寸450x268
头条问答 - 循环水发电该怎么做?(4个回答)
图片尺寸640x338
水力发电原理水力发电机组
图片尺寸1080x636
办法是这样的,停电后水循环虽然停止了,但反应仍在继续,水蒸气仍然在
图片尺寸640x314
水循环风力发电(3)太阳辐射能是我们日常生活,生产所用的主要能源直接
图片尺寸792x664
可再生能源水力发电
图片尺寸600x261
大唐东营发电有限公司循环水系统正式投入运行
图片尺寸856x567
三,汽轮机水冲击e,前箱,轴承箱负压不宜过高,以防止灰尘及水,汽进入油
图片尺寸650x433
浮管式水力发电机丢进流水便可发电
图片尺寸451x281
12水力发电站课件10ppt
图片尺寸720x540
水循环水循环对水电站非常重要,因为水电站依赖水流发电.
图片尺寸448x381
水力发电原理
图片尺寸599x293
水循环
图片尺寸1100x1100
环保电厂循环水节能装置制造方法及图纸
图片尺寸1000x784
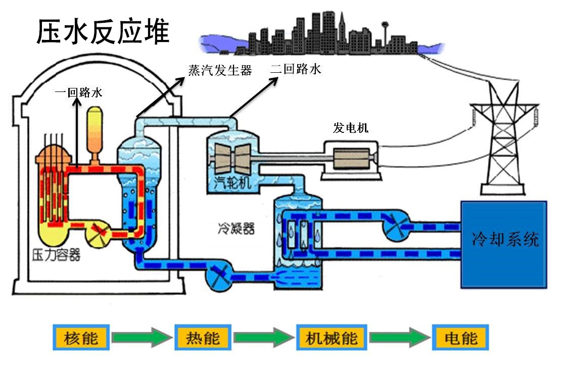
压水反应堆共有两个回路,主泵用来保持一回路中的冷却水循环,冷却水
图片尺寸1110x734
水力发电的意义有多大在世界范围内中国水力发电水平如何
图片尺寸581x358
图7-2 燃料火力发电原理示意蒸气经冷却后变成循环水,由水泵再输入到
图片尺寸1512x566
水循环
图片尺寸640x625
冷却系统大循环路线图-柴油发电机组.png
图片尺寸600x375