汽车燃油管路图

发动机燃油供给系统由哪几部分组成作用? - 汽车维修技术网
图片尺寸1080x810
汽车燃油系统各部件组成及工作原理
图片尺寸537x364
汽车发动机燃油供给系统按照控制方式不同,可以分为两种类型
图片尺寸2500x1815
柴油发动机燃油系统管路故障浅析_汽车技术__汽车测试网
图片尺寸800x517
336柴油机的燃油管路(见图2),可以分为低压油路和高压油路两部分.
图片尺寸586x380
如何排出柴油机燃油供给系统中的空气 ?-搜狐汽车
图片尺寸847x563
剖析本田雅阁轿车汽油机电控系统
图片尺寸1276x1744
汽车发动机电控技术原理与维修第3章电子控制燃油喷射系统2ppt
图片尺寸860x645
k型燃油喷射系统图
图片尺寸893x411
没有试验台,如何快速判断燃油系统故障_手机搜狐网
图片尺寸640x474
1 燃油系统介绍
图片尺寸1372x798
因低压燃油管存在漏油隐患,奥迪a4l,q5l召回2505辆缺陷产品-新浪汽车
图片尺寸640x558
0t发动机燃油系统工作流程及结构图_搜狐汽车_搜狐网
图片尺寸764x592
产品覆盖汽车各类塑料流体管路及相关零部件,包括动力系统的燃油管路
图片尺寸1022x517
汽车燃油供给系统
图片尺寸920x690
【图】紧急科普:发动机燃油系统组成_海马s5论坛_汽车之家论坛
图片尺寸500x281
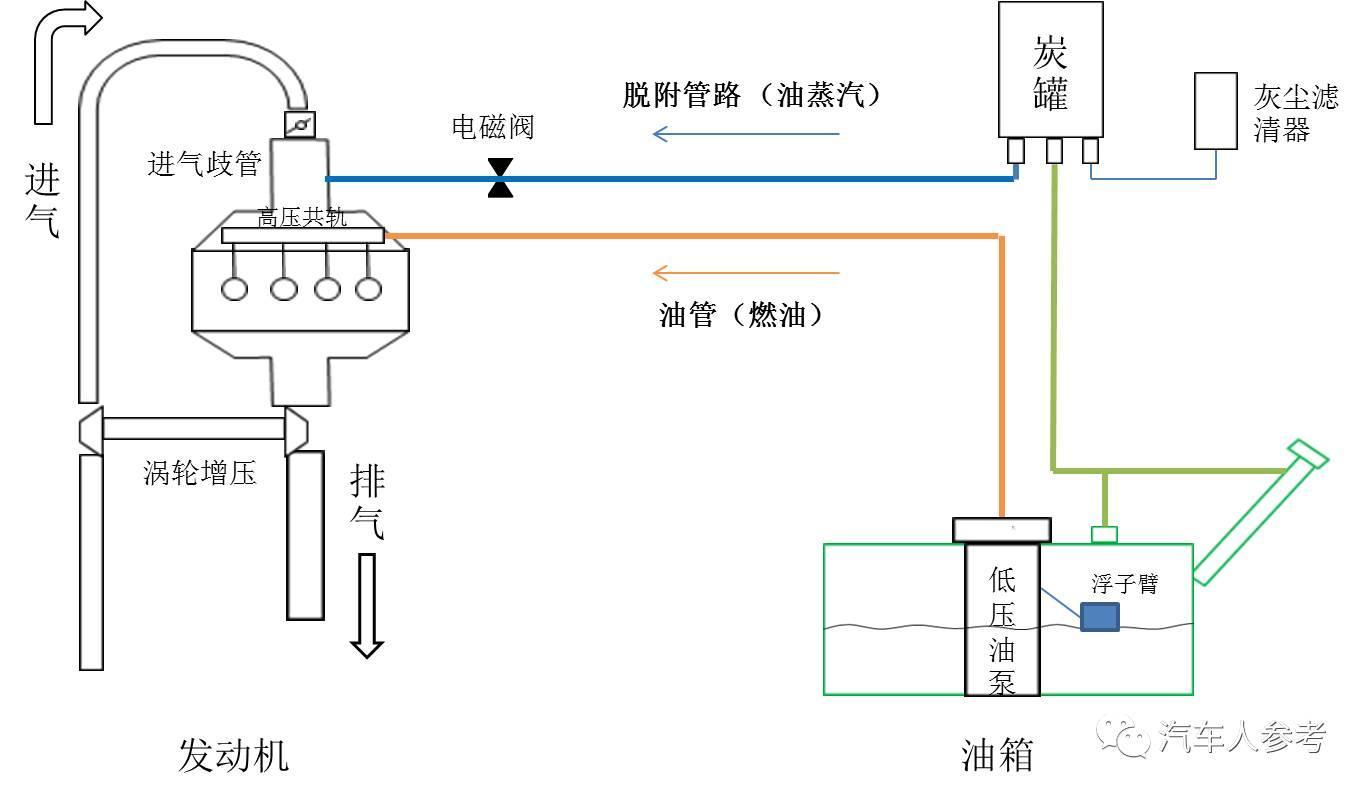
装了碳罐的车子,燃油的油蒸气不再直接散发到环境中,而是通过油箱上方
图片尺寸1080x608
汽车底盘管路的布局应用及试验验证
图片尺寸531x424
【图】燃油供给系统构造与原理_众泰2008论坛_汽车之家论坛
图片尺寸490x269
汽车技术 柴油机技术 高压油路含有以下管路:高压油泵和燃油共轨
图片尺寸1152x765