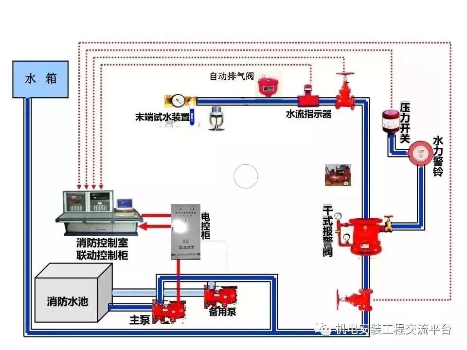
消防泵系统

消防泵系统
图片尺寸1973x1298
消防给水系统消防水泵技术规范有哪些一定要知道
图片尺寸1172x898
单片机怎么控制水泵灭火消防各类灭火系统工作原理视频
图片尺寸960x720
xbd-l单级消防泵产品用途: xbd-l单级消防泵主要用于消防系统
图片尺寸534x800
消防泵系统结构设计模型.zip
图片尺寸1529x1075
用cad绘制的立体消防系统图
图片尺寸1024x768
消防系统
图片尺寸600x450
作为消防水灭火系统的"心脏,"
图片尺寸490x360
这里主要讲安装于高层民用建筑固定灭火系统的消防水泵,消防水泵系统
图片尺寸964x723
203d实景消防给水系统稳压泵
图片尺寸1080x675
消防多级泵贵州消防系统
图片尺寸971x2058
喷淋设备室内外消防水泵增压稳压供水消火栓系统水泵
图片尺寸650x650
消防系统的应用此c4/c5,c9项目中,选配了2台580kw的 柴油机消防泵组,2
图片尺寸800x415![[分享]《消防给水及消火栓系统技术规范》设置稳压泵应注意的几个问题](https://i.ecywang.com/upload/1/img2.baidu.com/it/u=1734331422,1692230511&fm=253&fmt=auto&app=138&f=JPEG?w=500&h=331)
[分享]《消防给水及消火栓系统技术规范》设置稳压泵应注意的几个问题
图片尺寸563x373
消防水泵出口压力表应设置在止回阀的上游部位
图片尺寸834x888
它可以在火灾发生时,向灭火系统提供充足的水源,并帮助消防员扑灭火灾
图片尺寸640x427
应急消防泵出故障怎么办?
图片尺寸628x470
厂区消防系统xbd3/70-slh喷淋泵消防泵大流量xbd4/70-slh室外消火栓泵
图片尺寸800x800
赛莱默ac fire 消防泵及消防系统
图片尺寸1112x1450
泉州装修消防审图,泉州水灭火系统,泉州消防控制设备
图片尺寸1080x676