燃气烤炉原理示意图

原理和构造图如果按传热方式进行分类的话,燃油燃气蒸汽锅炉一般都是
图片尺寸600x392
工作原理示意图
图片尺寸584x502
匠奥燃气壁挂炉大讲堂:换热水路系统原理功能
图片尺寸640x1197
何为壁炉的二次燃烧
图片尺寸690x450
天然气壁挂炉原理介绍 燃气壁挂炉分为冷凝式壁挂炉和普通标准式壁挂
图片尺寸1045x1001
图片浏览
图片尺寸1000x400
壁挂炉工作原理详解
图片尺寸644x721
实用
图片尺寸507x818
炉是一种常用于烧烤羊肉串,蔬菜,烤肉等的设备,其中以碳烤炉最常见
图片尺寸1000x922
燃气壁挂炉系统原理图ppt
图片尺寸1080x810
燃气壁挂炉出现过热故障的原因及解决方法是什么?
图片尺寸528x483
最全最详细燃气壁炉一手资料
图片尺寸2092x2592
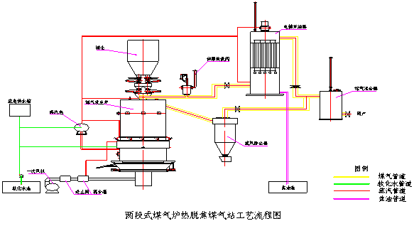
德民大中型煤气发生炉 节能 环保 无污染煤气发生炉设备
图片尺寸583x318
匠奥燃气壁挂炉大讲堂:燃烧系统功能原理介绍
图片尺寸561x678
壁挂炉工作原理 燃气壁挂炉原理图
图片尺寸893x502
一种燃气烤炉的制作方法
图片尺寸1000x910
壁挂式燃气炉
图片尺寸268x278
套管型壁挂炉的内部结构及水路系统原理图如下所示
图片尺寸872x556
第四,燃气壁挂炉内部配件价格
图片尺寸1065x379
cn108185836a_一种独立控制式燃气烟熏烤炉在审
图片尺寸1852x2416