生产给水系统

工业给水系统
图片尺寸2592x1944
市政自来水(供水)生产调度系统
图片尺寸781x468
高楼生活给水系统如何选择给水方式
图片尺寸1280x960
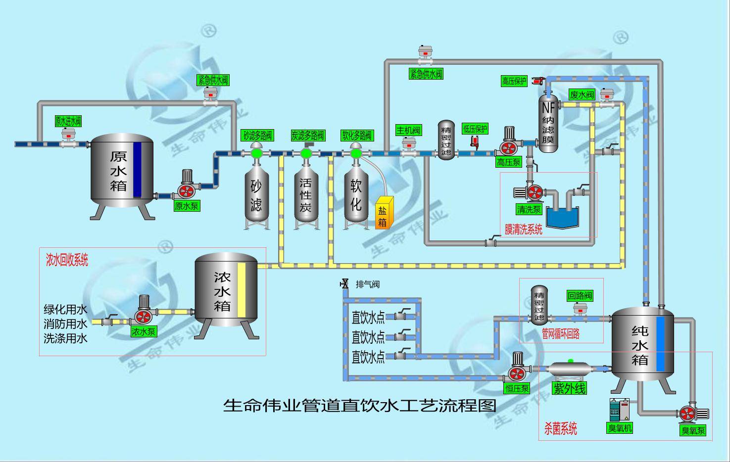
设备工序2:石英砂 活性炭吸附 阻垢系统 保安净化器 反渗透设备工序3
图片尺寸1475x934
针对工艺需要生产纯净水或超级纯净水的高端给水项目
图片尺寸750x563
广东广州变频供水设备生活给水设备型号变频恒压供水设备生产厂家
图片尺寸800x800
无负压变频给水系统
图片尺寸800x800
选用我公司生产的ftw系列无负压给水系统,以上问题统统解决.
图片尺寸752x560
(2)无负压给水系统设计时,应充分考虑市政供水管网材质,使用年限等
图片尺寸640x427
浅谈化工企业厂区消防给水系统设计
图片尺寸500x346
适用工程类型:工矿企业的生产,生活用水,自来水厂的大型给水中间加压
图片尺寸691x472
控制|小型水厂智能监控|给水厂实时监控系统|自来水厂在线监测系统
图片尺寸700x447
山东潍坊不锈钢生活给水系统
图片尺寸750x609
灌溉用水:如公园,游乐园,果园,农场等灌溉用水;■ 已有建筑给水系统
图片尺寸2504x1502
p>室内给水排水系统居住建筑和工业厂房内部生活,生产用的冷,热水
图片尺寸1258x914
小区供水系统无负压给水设备售后保障
图片尺寸600x400
电厂给水系统图ppt
图片尺寸1080x810
p>室内给水排水系统居住建筑和工业厂房内部生活,生产用的冷,热水
图片尺寸618x601
wuodor惠州沃德无负压全自动给水系统hg20/40-2/600泵 高楼自动给水
图片尺寸750x563
1第一章建筑内部给水系统.pdf
图片尺寸800x566