nbminer高级参数

nbminer显卡参数
图片尺寸550x296
eth挖矿软件最新评测对比2021
图片尺寸1580x1284
全30系显卡哈西算力超频参数一览
图片尺寸573x301
全30系显卡哈西算力超频参数一览
图片尺寸2698x1324
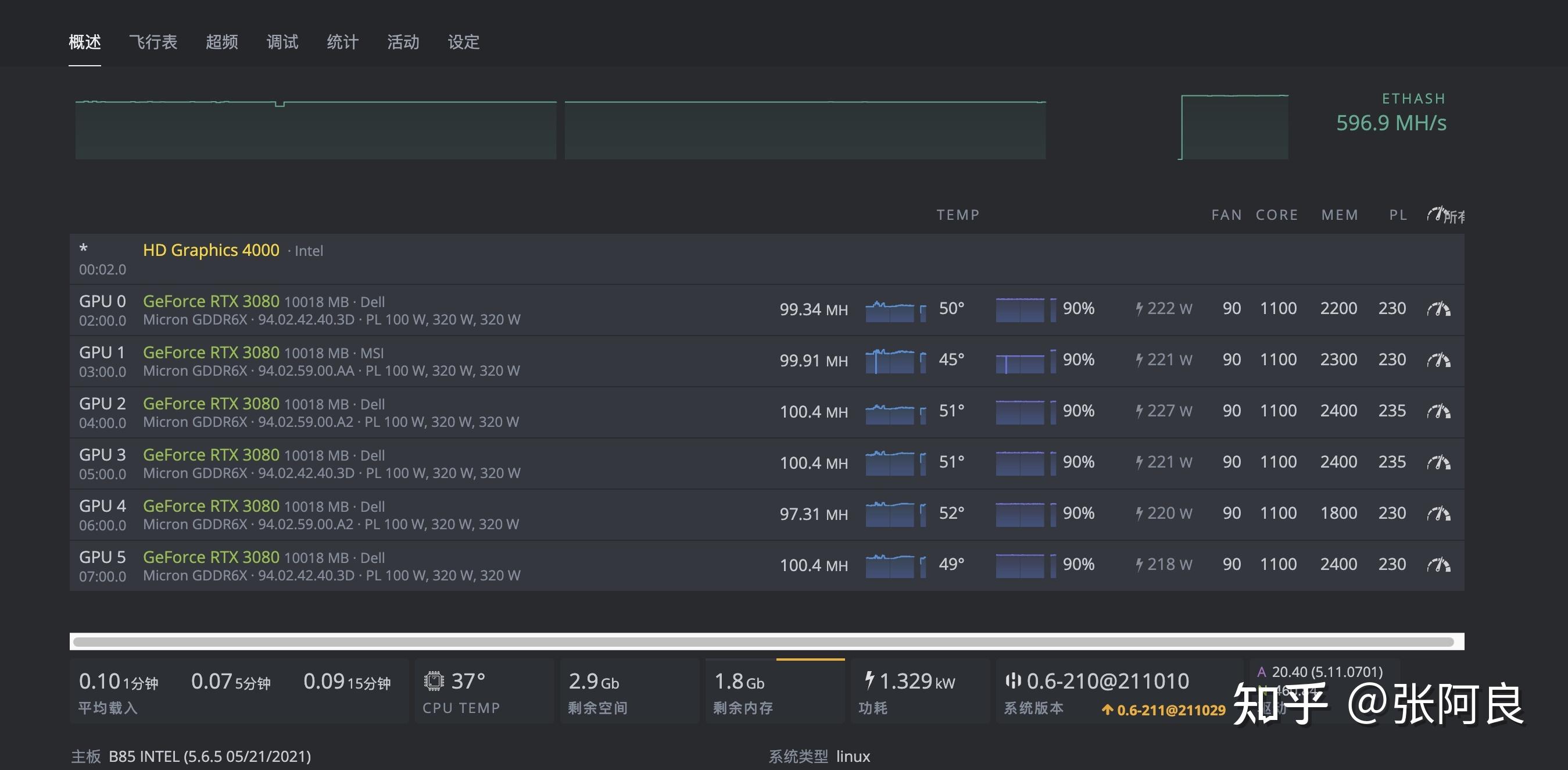
很稳定的参数,需要的可以找我.
图片尺寸750x1334
蓝色字体可以自动写入禁卡命令然后可以根据需要改一下参数第三步填
图片尺寸692x763
软件a卡推荐teamredminer,n卡推荐nbminer创建超频模板(不同的卡参数
图片尺寸484x452
配置,无需配置主矿池地址,如想挖ewa矿池,直接在高级参数处输入╟url
图片尺寸332x274
配置,无需配置主矿池地址,如想挖ewa矿池,直接在高级参数处输入╟url
图片尺寸337x264
nbminer挖矿软件
图片尺寸600x361
手把手教你如何用gpu显卡挖简单易上手
图片尺寸554x243
蓝色字体可以自动写入禁卡命令然后可以根据需要改一下参数第三步填
图片尺寸692x376
lhr算力已知问题可通过-lhr 65,68,0,-1格式来单独指定每一张卡的参数
图片尺寸1200x601