sbr工艺流程的流程图

sbr工艺流程图
图片尺寸896x387
sbr工艺流程
图片尺寸572x327
sbr工艺流程图
图片尺寸609x306
工艺流程应用sbr工艺最先进的澳大利亚,先后建成sbr 工艺污水处理厂
图片尺寸560x564
sbr污水处理工艺详解|附工艺流程图
图片尺寸678x382
sbr的工艺设计与运行-四川一体化生活污水处理设备冬季保养指南-2020
图片尺寸1544x777
sbr污水处理工艺
图片尺寸765x268
sbr工艺流程图怎么画?教你五步简单绘制污水处理流程
图片尺寸750x276
sbr法工艺流程图
图片尺寸737x513
谁有关于啤酒厂(uasb sbr)工艺的cad平面图?发给我一份呗?
图片尺寸705x395
利用sbr工艺对污水进行处理有何优势?
图片尺寸900x391
a3-污水处理厂sbr工艺流程图
图片尺寸820x558
a3-污水处理厂sbr工艺流程图
图片尺寸820x558
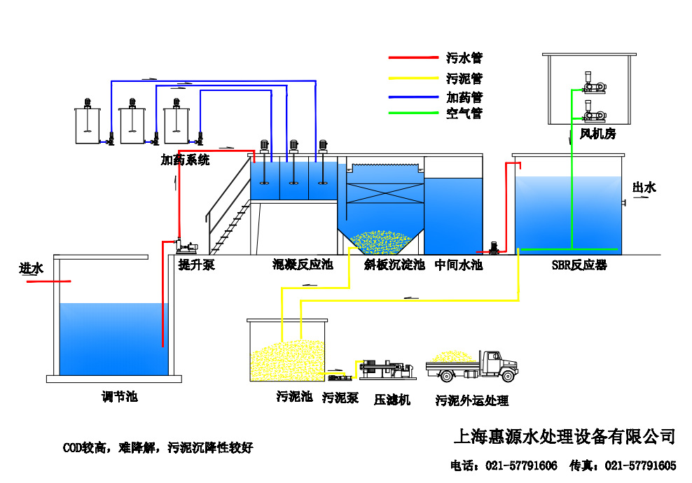
3, 工艺流程描述
图片尺寸988x690
uasb-sbr处理工艺流程图
图片尺寸621x467
图2 sbr污水处理工艺流程图
图片尺寸507x171
sbr工艺
图片尺寸640x247
水解酸化 sbr工艺处理工业园区废水
图片尺寸473x377
加压气浮_水解酸化_sbr_工艺在中药制药废水处理中的应用
图片尺寸827x321
sbr工艺污水处理厂处理工艺流程图
图片尺寸859x1119